Sin resultados
Ver todos los resultados
domingo, febrero 8, 2026
bloque ₿: 935.528
CriptoNoticias Logo
  • Criptopedia
  • Tutoriales y guías
  • Glosario
    • Acrónimos y frases
  • Reviews
  • Calendario
  • Precios BTC y ETH
  • Boletines
  • Anúnciate
    • Advertise
Sin resultados
Ver todos los resultados
CriptoNoticias Logo
CriptoNoticias Logo
domingo, febrero 8, 2026 | bloque ₿: 935.528
Bandera de ARS
BTC 103.307.294,83 ARS 0,07% ETH 3.102.301,72 ARS -0,61%
Bandera de BOB
BTC 478.231,70 BOB 0,17% ETH 14.404,35 BOB 0,19%
Bandera de BRL
BTC 363.095,89 BRL -0,21% ETH 10.926,02 BRL -0,41%
Bandera de CLP
BTC 60.729.531,37 CLP 0,50% ETH 1.837.425,45 CLP 0,02%
Bandera de COP
BTC 255.534.178,87 COP 0,17% ETH 7.700.904,45 COP 0,90%
Bandera de CRC
BTC 34.264.637,55 CRC 0,17% ETH 1.032.061,33 CRC 0,16%
Bandera de EUR
BTC 58.715,36 EUR 0,14% ETH 1.767,66 EUR 0,12%
Bandera de USD
BTC 111.107,96 USD 0,00% ETH 2.086,52 USD 0,05%
Bandera de GTQ
BTC 530.369,73 GTQ 0,17% ETH 15.974,90 GTQ 0,16%
Bandera de HNL
BTC 1.826.520,56 HNL -0,06% ETH 55.015,36 HNL -0,07%
Bandera de MXN
BTC 1.196.697,95 MXN 0,03% ETH 36.097,15 MXN 0,17%
Bandera de PAB
BTC 69.207,97 PAB 0,17% ETH 2.084,57 PAB 0,15%
Bandera de PYG
BTC 456.381.708,78 PYG 0,17% ETH 13.746.356,17 PYG 0,16%
Bandera de PEN
BTC 232.695,12 PEN 0,21% ETH 7.003,82 PEN 0,45%
Bandera de DOP
BTC 4.357.764,13 DOP 0,17% ETH 131.257,18 DOP 0,16%
Bandera de UYU
BTC 2.660.761,95 UYU 0,17% ETH 80.142,96 UYU 0,16%
Bandera de VES
BTC 31.717.849,05 VES 0,13% ETH 911.114,80 VES 0,15%
Bandera de ARS
BTC 103.307.294,83 ARS 0,07% ETH 3.102.301,72 ARS -0,61%
Bandera de BOB
BTC 478.231,70 BOB 0,17% ETH 14.404,35 BOB 0,19%
Bandera de BRL
BTC 363.095,89 BRL -0,21% ETH 10.926,02 BRL -0,41%
Bandera de CLP
BTC 60.729.531,37 CLP 0,50% ETH 1.837.425,45 CLP 0,02%
Bandera de COP
BTC 255.534.178,87 COP 0,17% ETH 7.700.904,45 COP 0,90%
Bandera de CRC
BTC 34.264.637,55 CRC 0,17% ETH 1.032.061,33 CRC 0,16%
Bandera de EUR
BTC 58.715,36 EUR 0,14% ETH 1.767,66 EUR 0,12%
Bandera de USD
BTC 111.107,96 USD 0,00% ETH 2.086,52 USD 0,05%
Bandera de GTQ
BTC 530.369,73 GTQ 0,17% ETH 15.974,90 GTQ 0,16%
Bandera de HNL
BTC 1.826.520,56 HNL -0,06% ETH 55.015,36 HNL -0,07%
Bandera de MXN
BTC 1.196.697,95 MXN 0,03% ETH 36.097,15 MXN 0,17%
Bandera de PAB
BTC 69.207,97 PAB 0,17% ETH 2.084,57 PAB 0,15%
Bandera de PYG
BTC 456.381.708,78 PYG 0,17% ETH 13.746.356,17 PYG 0,16%
Bandera de PEN
BTC 232.695,12 PEN 0,21% ETH 7.003,82 PEN 0,45%
Bandera de DOP
BTC 4.357.764,13 DOP 0,17% ETH 131.257,18 DOP 0,16%
Bandera de UYU
BTC 2.660.761,95 UYU 0,17% ETH 80.142,96 UYU 0,16%
Bandera de VES
BTC 31.717.849,05 VES 0,13% ETH 911.114,80 VES 0,15%
Home Minería
Contenido publicitario

Cómo extender la vida útil de su equipo de minería ASIC

El firmware Braiins OS+ permite que los Antminer S9 consuman menos energía, reduciendo la generación de calor y las vibraciones sin afectar el hashrate.

por Anunciante
22 enero, 2022
en Minería
Tiempo de lectura: 5 minutos
Equipo minero Antminer S9

Imagen destacada por Braiins

Cambiar tamaño del texto
Copiar enlace del artículo
Postear en X
Enviar por correo
  • Los factores que degradan la vida útil de ASIC son las variaciones de temperatura y las vibraciones.
  • El enfriamiento por inmersión elimina los ventiladores y su vibración, pero tiene un costo elevado.

Los primeros lotes del Antminer S9 se enviaron en 2016, hace aproximadamente 5 años desde el momento de la publicación de este artículo. Han demostrado ser equipos mineros increíblemente duraderos, con bajas tasas de falla incluso después de años de uso y desgaste en condiciones difíciles, como campos petrolíferos polvorientos y tundras heladas.

Sin embargo, realmente no podemos esperar que los S9 sigan funcionando para siempre. Para los primeros lotes y los que no han recibido mantenimiento de calidad, las fallas comienzan a ocurrir a tasas más altas. Los mineros que aún dependen en gran medida de estos equipos de la vieja generación deben tener especial cuidado para preservar su vida útil y mantenerlos funcionando hasta el próximo halving, y tal vez incluso más allá.

Una de las herramientas más importantes que tienen los mineros para extender la vida útil del hardware es también la que más comúnmente asocian con el efecto opuesto: el firmware ASIC personalizado. Si bien la mayor parte de la atención generalmente se dirige al overclocking —una práctica que maximiza la tasa de hash pero reduce la vida útil del ASIC— el firmware de ajuste automático también puede ser extremadamente útil para los propietarios de Antminer S9, S19, S19 Pro, S19j Pro, T19, S17, S17 Pro, S17+, S17e, T17, T17+, T17e & S9 [i, j] que desean maximizar su rentabilidad por vatio de energía consumida y aumentar la vida útil de su ASIC al mismo tiempo.

Configuración del firmware Braiins OS+ del Antminer S9 para máximo hashrate. Fuente: Braiins

¿Qué factores afectan la vida útil del ASIC?

El hardware ASIC no está diseñado para durar para siempre, sin importar qué tan bien lo mantenga. Sin embargo, es importante comprender qué hace que el rendimiento del equipo de minería se deteriore con el tiempo y, en última instancia, falle, suponiendo que evite las fallas más obvias, como el sobrecalentamiento y la quema de hashboards, por supuesto.

En primer lugar, tenemos que comprender el efecto de las fluctuaciones de temperatura en el medio ambiente. Para las máquinas enfriadas por aire, las variaciones rápidas en la temperatura exterior pueden hacer que todas las partes del ASIC se expandan y contraigan a diferentes velocidades. Por ejemplo, los chips de hashing de silicio responden de manera diferente a los cambios de temperatura que los conductores de cobre y aluminio, lo que provoca un desgaste general que, en última instancia, puede conducir a una falla mecánica.

Además de esas fluctuaciones de temperatura, las vibraciones pequeñas pero constantes pueden desgastar gradualmente las piezas del equipo minero. La causa principal de estas vibraciones son los ventiladores que se usan para enfriar, ya que son la única parte «móvil» real del hardware. Si se encuentra en un entorno caluroso y sus ASIC están funcionando a plena capacidad o incluso haciendo overclocking, es probable que tenga que hacer funcionar los ventiladores a RPM más altas, lo que generará vibraciones más fuertes.

Una de las mejores soluciones para estos dos problemas es el enfriamiento por inmersión, ya que el refrigerante dieléctrico que se usa en los sistemas de inmersión tiene una densidad térmica mucho mayor que el aire, lo que evita fluctuaciones rápidas de temperatura. Además, ya no necesita hacer funcionar los ventiladores cuando sus equipos de minería están sumergidos, lo que significa que el hardware no estará sujeto a mucho movimiento o vibraciones.

El problema con la inmersión, por supuesto, es el costo. Es extremadamente caro en comparación con la refrigeración por aire y probablemente no sea una solución económicamente viable para usar con hardware más antiguo como el Antminer S9. Entonces, cuando la inmersión no es una opción, ¿qué más se puede hacer para mejorar la vida útil del ASIC?

Maximizando la eficiencia y la vida útil del equipo minero

Dado que las fluctuaciones de temperatura y las vibraciones son los factores principales que degradan la vida útil de ASIC a largo plazo, minimizar esas dos cosas es la clave para darle longevidad a sus máquinas. La forma más segura de hacerlo es ejecutar sus ASIC con entradas de energía más bajas, algo que se habilita con firmwares personalizados.

Configuración del firmware Braiins OS+ del Antminer S9 para máxima eficiencia. Fuente: Baiins

Por ejemplo, un Antminer S9 con firmware Braiins OS+ puede tener un consumo de energía entre 400 W y 1800 W. En los límites de potencia más bajos, la máquina no produce tanto calor y, como resultado, los ventiladores no necesitan girar tan rápido. Con velocidades de ventilador más bajas, las máquinas vibrarán menos y también serán mucho más silenciosas.

Conocer más en estos tuits:

  • Braiins | pool, firmware & protocol (@braiins_systems) / Twitter
  • Steve Barbour (@SGBarbour) / Twitter
  • https://twitter.com/JessePeltan/status/1471930296496967687

Mientras tanto, es probable que las temperaturas más bajas en los hashboards estén mucho más cerca de la temperatura ambiente del entorno. Tener una diferencia más pequeña en esas temperaturas debería dar como resultado menos fluctuaciones y, por lo tanto, menos desgaste de los diferentes componentes del hardware, extendiendo su vida útil a largo plazo.

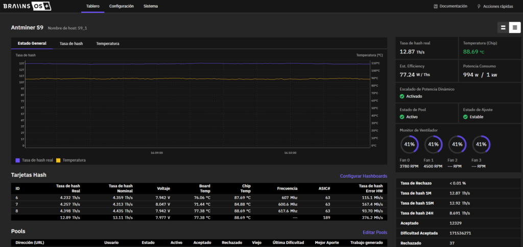
Quizás la mejor parte es que estos niveles de consumo de energía más bajos también dan como resultado que los equipos de minería operen de manera más eficiente (es decir, mejor W/TH/s). Por ejemplo, en la imagen al comienzo de esta sección, el Antminer S9 produce 12,87 TH/s a 1 kW, para una eficiencia de poco más de 77 W/TH/s. Las especificaciones de stock para un S9 son 13,5 TH/s a 1160 W (eficiencia de 86 W/TH/s), por lo que esta configuración de Braiins OS+ consume 160 vatios menos pero aún produce casi el mismo hashrate.

En resumen, si tiene márgenes de ganancia reducidos o simplemente desea minimizar sus gastos operativos, es mejor funcionar con entradas de energía más bajas tanto a corto como a largo plazo.

Para obtener más información sobre Braiins OS+, únase al grupo de Telegram en español: https://t.me/BraiinsOS_ES


El contenido y los enlaces provistos en este artículo solo cumplen propósitos informativos. CriptoNoticias no ofrece recomendaciones o consejos legales, financieros o de inversión. Las inversiones en criptomonedas a través de ICO y preventas de tokens son de alto riesgo. Cada interesado debe realizar su propia investigación e invierte a su propio riesgo. CriptoNoticias no respalda ninguna oferta de inversión o similares aquí promocionadas. Para más información visite nuestro Descargo de Responsabilidad.

Etiquetas: AntminerBraiins/Slush PoolMinería ASICMinerosPublicidad
¿Tienes información clave para nuestros reporteros? Ponte en contacto

Relacionados Artículos

Mineros de Bitcoin juntando monedas en sacos dentro de una cueva.
Minería

Mineros de Bitcoin comienzan a mover sus reservas de BTC 

por Franco Scandizzo
6 febrero, 2026

MARA, una de las empresas públicas minera de Bitcoin más grande de EE. UU. movió cerca de 1.300 BTC a...

Leer másDetails
Equipos de minería de Bitcoin junto a una moneda de BTC y una flecha roja descendente.

¿Qué ASIC de Bitcoin aún son rentables pese a la caída de precios? 

6 febrero, 2026
Mineros de Bitcoin trabajando en una cueva.

Mineros en problemas: hashprice llega a mínimo histórico

5 febrero, 2026
Mineros de Bitcoin moviendo monedas de BTC en carretillas dentro de una cueva.

Reservas de bitcoin de los mineros caen cerca de mínimos históricos 

4 febrero, 2026
Mineros en plena ola de frio apagando los mineros

Equipos mineros de Bitcoin cerca de su precio de apagado ¿Qué significa? 

3 febrero, 2026

Publicado: 22 enero, 2022 07:00 am GMT-0400 Actualizado: 27 mayo, 2024 07:42 pm GMT-0400
Autor: Anunciante Publicitario
Contenido publicitario pagado por un anunciante para promocionar su empresa, producto o servicio en el mercado hispano a través de CriptoNoticias.

Suscríbete a los boletines de CriptoNoticias

Mantente informado de los últimos acontecimientos del mundo de las  criptomonedas.

SUSCRIBIRME

Lo último

El logo de Google junto a una computadora cuántica.

Google advierte que el cifrado actual es vulnerable a la computación cuántica

7 febrero, 2026
Una moneda de Bitcoin rodeada de edificios, con una computadora cuántica y la bandera de Estados Unidos.

Nueva estrategia de EE.UU. para liderar el avance cuántico global

7 febrero, 2026
Imagen que ejemplifica la caída de bitcoin a través de una representación gráfica.

Bitcoin cae: ¿Cuáles son los errores más comunes que cometen los inversores?

7 febrero, 2026

Aprende

  • Qué es Bitcoin
  • Qué son las criptomonedas
  • Minería de Bitcoin
  • Qué es Ethereum
  • Qué es una blockchain
  • Criptopedia

De interés

  • Reviews
  • Tutoriales
  • Opinión
  • Eventos
  • Precios BTC y ETH

Empresarial

  • Acerca de
  • Nuestro equipo
  • Política de privacidad
  • Política publicitaria
  • Mapa del sitio

Publicidad

  • Contáctanos
  • Anúnciate
  • Advertise

© 2025 Hecho con ♥ por Latinos.

Sin resultados
Ver todos los resultados
  • Bitcoin (BTC)
  • Comunidad
    • Comunidad
    • Adopción
    • Regulación
    • Sucesos
  • Criptopedia
    • Criptopedia
    • Glosario de Bitcoin y blockchains
    • Diccionario de acrónimos y frases sobre Bitcoin
  • Opinión
    • Opinión
    • Editorial
  • Mercados
    • Mercados
    • Negocios
  • Reviews
  • Tecnología
    • Tecnología
    • Seguridad
    • Minería
  • Tutoriales y guías
  • Calendario de eventos
  • Precios BTC y ETH
  • Publicidad
    • Publicidad
    • Advertise
  • Boletines

© 2020 Hecho con ♥ por Latinos.