-
La dificultad de la minerรญa de Bitcoin subiรณ 9,26% en su ajuste mรกs reciente.
-
El hashprice cayรณ a USD 0,083 ante el alza en la dificultad de minado.
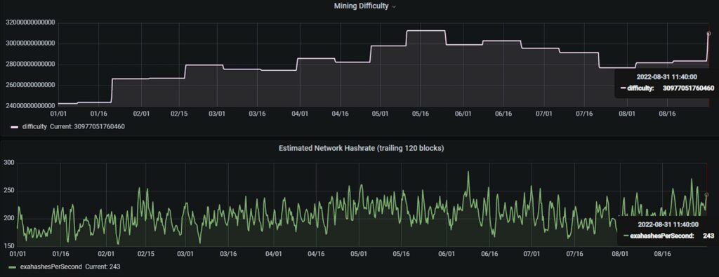
Ayer, 31 de septiembre, los mineros de Bitcoin provocaron el mayor incremento de la dificultad de minado que la red ha experimentado desde enero de este aรฑo. Viene como consecuencia de un crecimiento paulatino del hashrate desde mediados de julio.
La dificultad de minado de Bitcoin creciรณ un 9,26% para ubicarse en los 30,97 T (trillones). Este salto le deja apenas detrรกs del ajuste de enero del 2022, cuando minar la red en cuestiรณn se hizo 9,32% mรกs difรญcil de un solo golpe.
El hashrate, responsable de provocar los ajustes al alza o a la baja de la dificultad de minado, ha oscilado entre los 184 EH/s y los 272 EH/s durante las รบltimas dos semanas, segรบn el sitio web statoshi.info. Al dรญa de hoy, la tasa de hash de la red es de 243 EH/s.
El reciente impulso que tomรณ el hashrate de Bitcoin pudo venir de mano de mineros que volvieron a encender sus mรกquinas o de nuevos miembros de la comunidad minera de esta red. En cualquier caso, el incentivo detrรกs de ello parece ser el alza en el precio de Bitcoin.

En el grรกfico anterior se aprecia que el hashrate, en promedio, empezรณ a subir a partir de la segunda mitad de julio; justo cuando el precio de BTC en el mercado cambiario mostrรณ un alza. Sin embargo, cuando bitcoin iniciรณ su descenso de vuelta a los USD 20 mil durante la tercera semana de agosto, la reacciรณn de los mineros fue totalmente opuesta al mercado e incrementaron su poder de minado.
El hashprice y la entereza de los mineros de Bitcoin
El hashprice es un valor que establece un estimado de lo que podrรญa ganar un minero segรบn su tasa de hash diaria. De acuerdo con el sitio web de estadรญsticas de la red Bitcoin, Hashrate Index, el hashprice de Bitcoin al dรญa de hoy es de USD 0,083.
A inicios del mes de agosto, el hashprice de Bitcoin logrรณ mantenerse por encima de los USD 0,10. Sin embargo, la caรญda del precio de BTC a mitad de mes y la reciente alza de la dificultad de minado es una combinaciรณn que merma bastante la rentabilidad de la minerรญa.

La actitud obstinada, en el mejor sentido de la palabra, de los mineros de Bitcoin, da a entender que se sienten confiados de poder cosechar un provecho mayor a futuro con los bitcoins que minen ahora. Anteriormente, estos obreros de la red creada por Satoshi Nakamoto ya han dado muestras de resiliencia cuando sus ganancias son golpeadas, tal como lo reportรณ CriptoNoticias en su momento.
A pesar del optimismo que parecen mostrar los mineros de Bitcoin hasta ahora, una caรญda mรกs pronunciada del precio de BTC o alzas sostenidas en la dificultad de minado podrรญan afectar la rentabilidad de la minerรญa, al punto de borrar el hashrate que llegรณ recientemente a la red.



